Dashboard

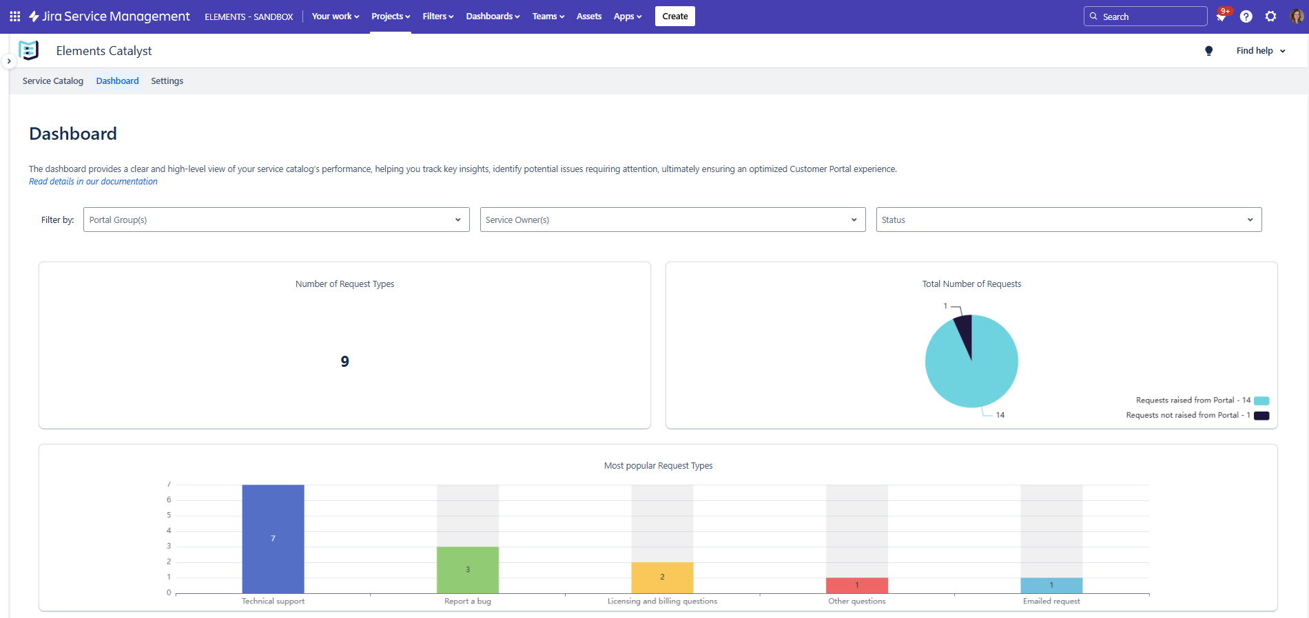
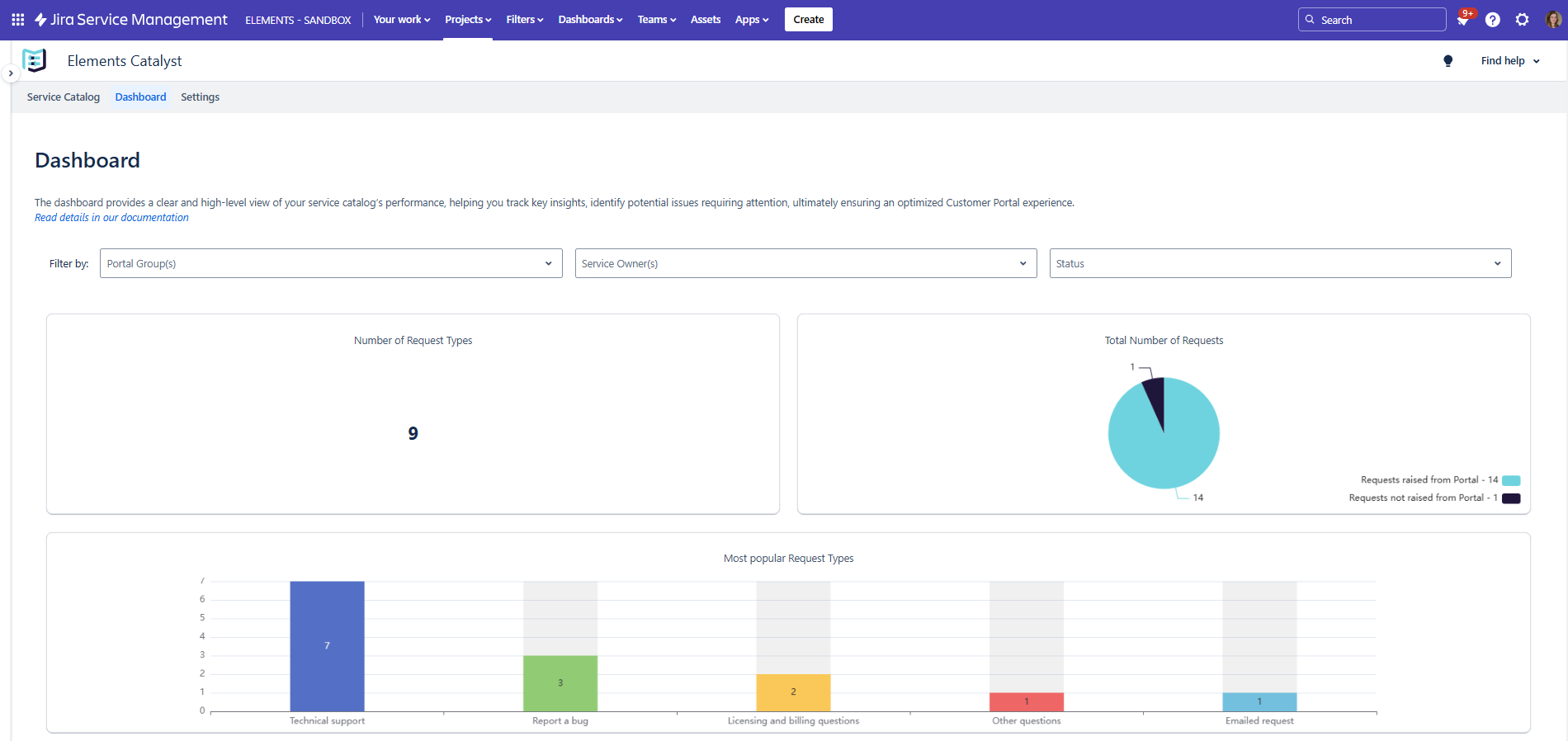
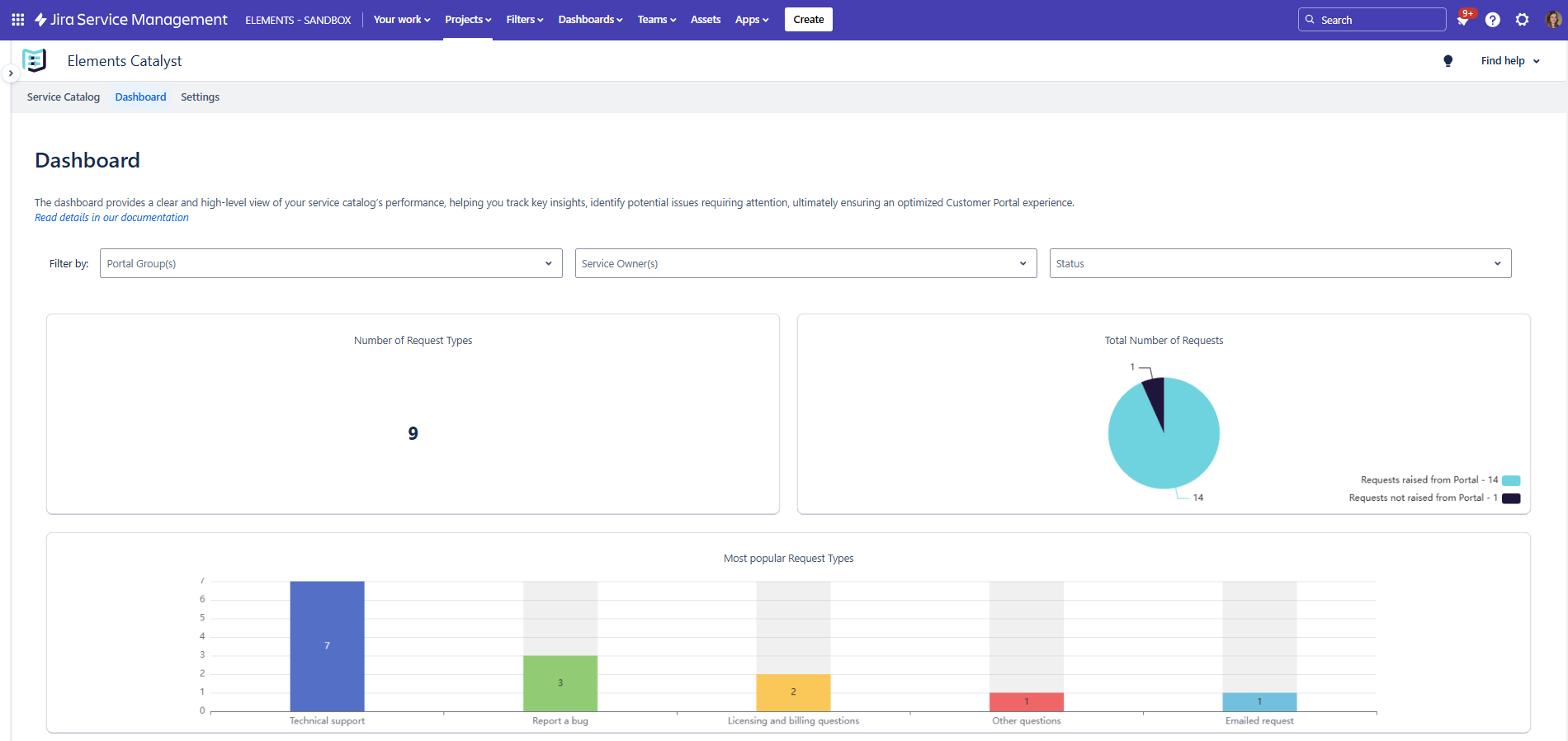
The Dashboard provides a high-level overview of catalog performance, offering key insights to help service owners monitor usage, identify areas for improvement, and enhance the Customer Portal experience. It enables service owners to track key metrics, including:
Number of request types – Understand the scope of available services.
Total number of requests – Measure service demand and usage trends.
Most popular request types – Identify the most frequently requested services (currently displays the top 5 requested services)
Designed for service owners, the dashboard offers a clear snapshot of how the service catalog is structured and performing, supporting data-driven decisions to optimize service offerings and streamline service management.
For deeper analysis, detailed analytics are available for each catalog item from the Service Catalog screen, by clicking the catalog item of your choosing. They provide granular insights into request patterns, cost metrics, and service efficiency.